So I decided to Mine XMR. I went and got an XMR wallet and copied the phrases and wallet ID
I chose XMR Wallet Pool : kryptex Miner: xmr-stak-randomx only because I could not find
recommended choices. I do not seem to be mining. I included a screen shot for clarity.
I know I have something wrong just can not figure it out
assuming youre trying to mine xmr on your cpu, and not gpu. use xmrig-new
Could not get that to work tried all night. So what would be an easy wallet and flight sheet to set up for learning, I am not getting some thing correct because I never get a hash rate
can you post a screenshot of your flight sheet (before clicking edit) like this:
and also post your miner log (menu icon → pickaxe icon (miner actions) → miner log, then click on the log that pops up in the notification area

says Miner screen is not running
Restarted Miner
Still says Miner screen is not running
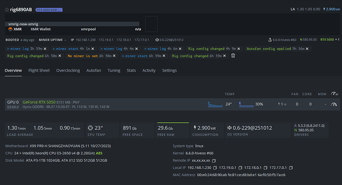
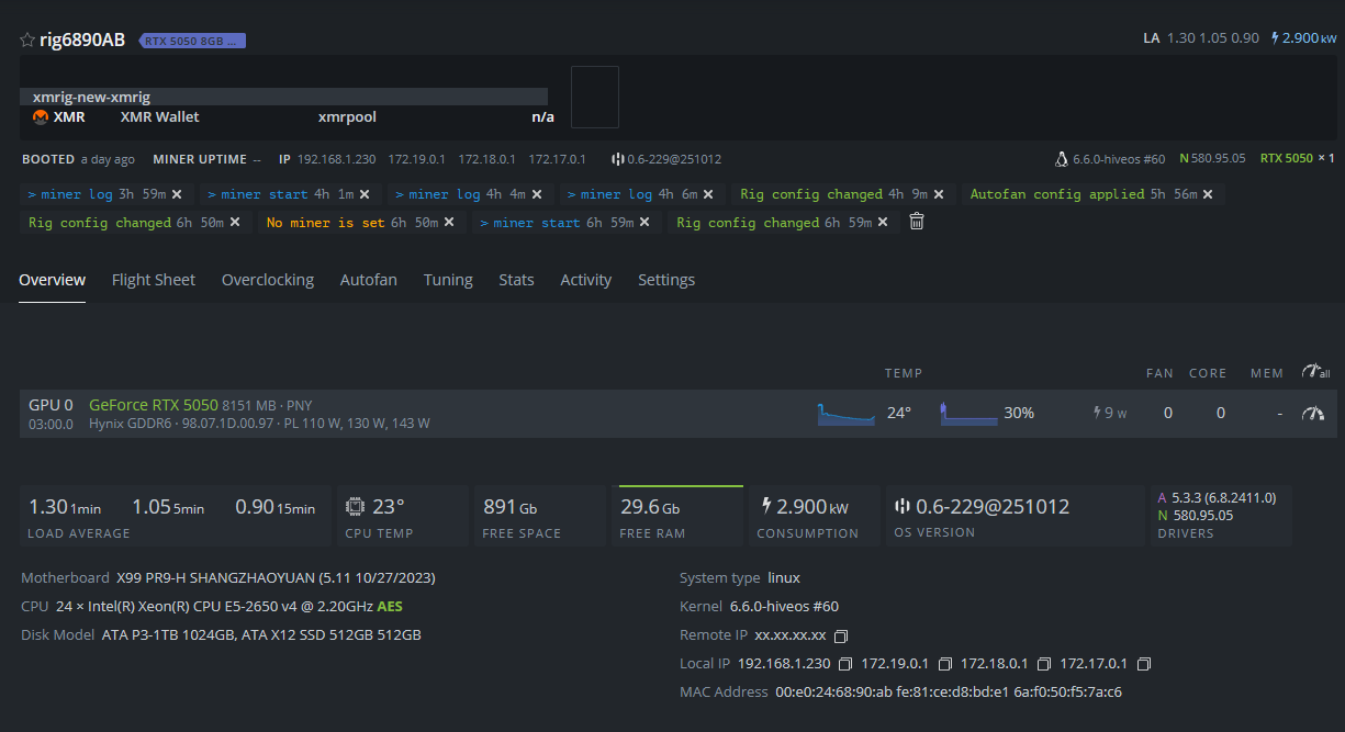
can you post a screenshot of your workers overview screen?
Interesting I use a GPU dummy plug the error seems to say no display device is connected when I run miner
root@rig6890AB:/home/user# miner
There is no screen to be attached matching miner.
Usage: miner start|stop|restart|status|log|logrotate|logtruncate
If you run miner without parameters miner screen will be tried to resume.
try rebooting, and then try miner log afterward. nothing from your screenshot looks out of place.
also, that “screen” isn’t referring to a physical screen, its a virtual screen that the miner runs in that can be attached/detached.
OK give me a few
Is that a command to attach the VS
try hpkg remove miners then miner restart
may be easier to start from scratch with a hive-replace -s -y
your previous flight sheet had it correct, may be easiest to hive-replace then try again (youll need to reupdate your nvidia driver also) its possible something was corrupted during the clore install
Will Hive Replace reinstall a default OS
I just loaded the second server nothing special loaded , updated Nvidia and OS
Loaded XMR and it is mining
This machine does not have Clore.AI loaded. So I will delete the other machine OS and reinstall
and get it mining first.





