More
referral
Increase your income with Hive. Invite your friends and earn real cryptocurrency!

Problem with some gpu nvidia 5070

HI THERE

I HAVE THIS PROBLEM WITH A GPU NVIDIA 5070 ,AND I DO NOT KNOWWHAT TO DO .
How can i reset this gpu only

try removing all OC for that GPU, and reboot the rig. then add in one part of the OC at a time. 500mhz is a very very low locked clock, so that may be causing issues.

thanks for answer
i try to up the low locked clock at 700 mhz and i have this error ,message is to reset gpu …???
what to do ?




You can try updating to a newer driver, as 700 core clock and no offset/mem oc should be causing a crash. If that doesnt change anything i would try removing all other gpus and see if you can get that one to mine stable, if not, its possible that either the gpu is faulty or the slot/riser/power supply need to be swapped to see if the issue follows the gpu still.

Hi again

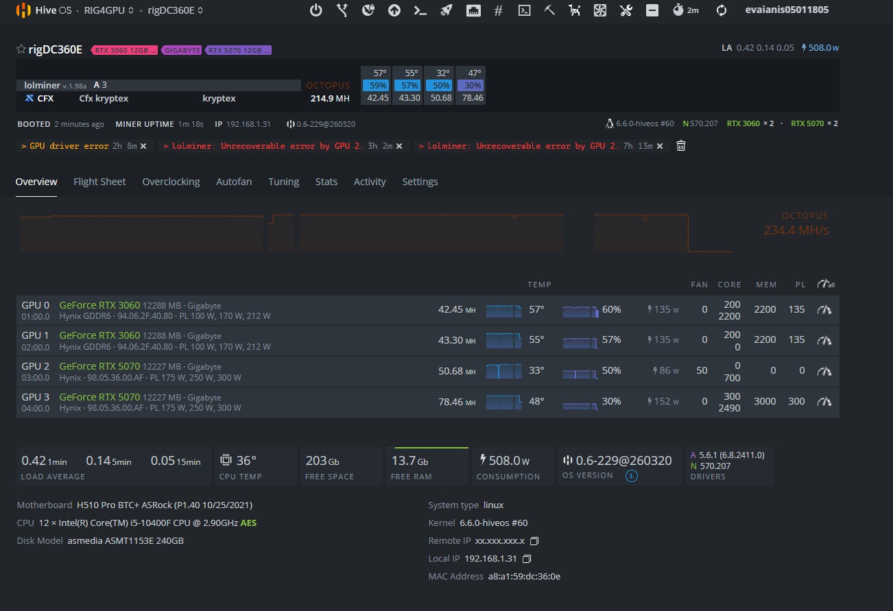
I try to move an another slot ,i have a motherbord asrock h510 ,so i do not use riser ,i update to nvidia driver 580.142 and the same ,now is work like this on pictures below and is stable one day ,in one day i have error i dellete error and work again ,but if i try do modify the oc ,is crash,will be possible to try to update bios for this motherbord and solve this?

thanks

never a bad idea to update the bios, you can also play around with other pcie gen settings